В Челнах на месяц ограничат движение по бульвару Камала
Схема: vk.com/chvk_official
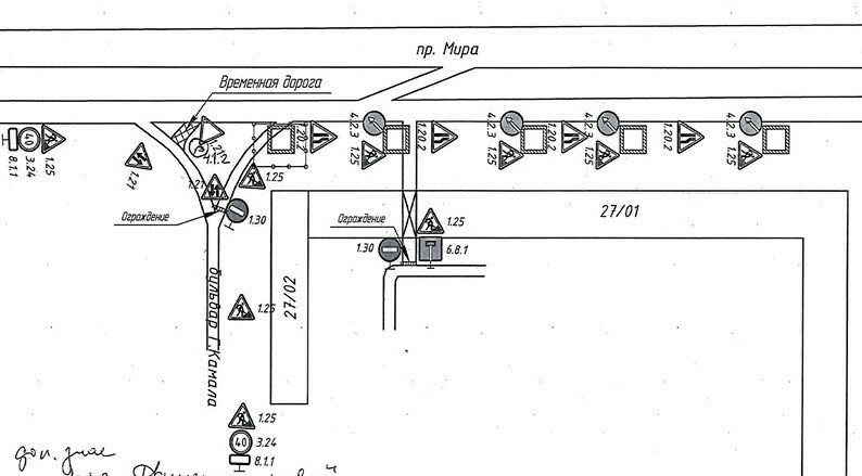
В Набережных Челнах с 29 ноября по 29 декабря будет ограничено движение автотранспорта на пересечении бульвара Г. Камала и местного проезда проспекта Мира, у жилых домов 27/01 и 27/02 Нового города. Об этом сообщается на официальной странице «Челныводоканала» в социальной сети «ВКонтакте».
Ограничение движения связано с плановыми ремонтными работами на канализационных сетях. Для выезда на проспект Мира будет обустроена временная дорога.
«ООО „Челныводоканал“ приносит извинения за временные неудобства», — говорится в сообщении предприятия.